Traffic
1. Current Month
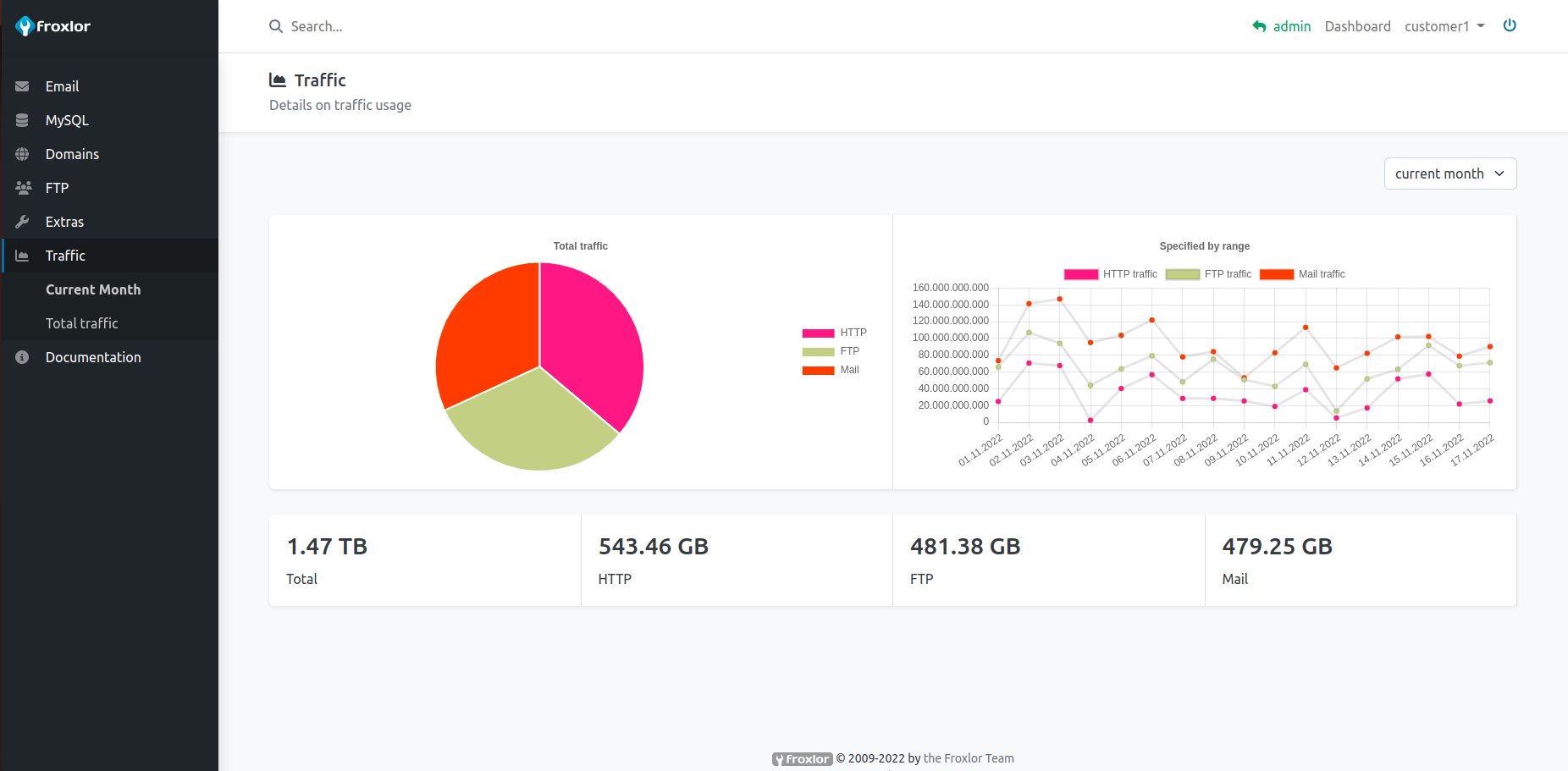
View your HTTP, email and ftp traffic usage for the current month (preselected). You can always adjust the date/time range with pre-defined ranges from the select-box in the top-right corner.

2. Total traffic
The preselected date/time range for total traffic is the current year. Depending on the available data, you can select various date/time ranges, e.g. past years.

